|
通讯,用于设备级控制系统与分散式I/O的通讯,是计算机网络通讯向现场级的延伸。
3.2 软件设计
计算机操作系统采用Windows 2000 Professional 中文版本,上位机监控软件采用Wincc 6.0组态软件来实现。
3.2.1 操作系统软件Windows 2000 Professional中文版提供了一个快速、高效的多用户、多任务操作系统环境,是目前使用广泛的工控系统。
3.2.2 Wincc 6.0监控软件实现了对整个系统的开关量、模拟量的采集和处理,并显示在监控画面上,在对多台重要水泵的控制中的物理量如电流、主回路运行、频率设定,有无故障等都实时显示在系统画面上,方便操作人员及时掌握系统的运行情况。
3.2.3 采用Step7 对西门子可编程序控制器进行配置、编程,它可以利用IEC-1131标准中八种编程语言中的六种(STL、LAD、FBD、CFC、SFC、SCL)进行编程。
4 系统功能实现
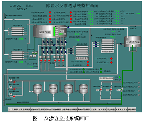
根据除盐水生产工艺,监控系统的功能主要是实现对工业新水的加药、过滤、超滤、反渗透技术、阴阳离子置换、酸碱作用等控制工序,大致可分为过滤系统、超滤系统、反渗透系统、阴阳离子置换系统、与酸或碱结合系统5个子系统,系统监控主画面及分系统画面见图3、图4、图5:



4.1 画面显示功能:该画面通过wincc 6.0软件组态编辑实现动态模拟显示整个除盐水制备的过程。利用数据链接技术使得画面上的元件实现实时动态、闪烁、变色等功能,让画面上的工艺参数以数字、棒图的形式实时显示,并对故障进行实时诊断。
4.2 数据处理功能:对系统采集的各种类型信号,利用各种计算功能、数据变换功能等实现,模拟量信号有流量、压力、浓度及PH值,数字量信号有水泵的运行状态、故障和启/停信号.
4.3 系统操作功能:有自动和手动两种工作方式,正常运行时采用自动方式,故障和调试时采用手动方式。它由PID控制回路实现对一些重要的模拟量数据的精确控制,以达到期望值。
4.4报表功能与历史趋势功能:生产中的一些参数,需要及时打印,可形成报表。报表分为班报、日报、月报,可定时打印,也可手动任意时间打印。一些重要参数,我们对其进行历史数据存储,形成历史趋势,可以随时进行查看。
4.5报警记录功能:实时地发出所有发生故障的参数的声光报警,提醒值班人员采取相应的措施
5 主要生产设备的控制
生产设备的主要控制方式为自动/远程手动/机旁手动三种方式。
自动控制: 自动完成水泵变频启动的所有相关过程,压力传感器将水泵出口压力信号送至PLC,作为泵出口压力单闭环控制的反馈值(给定值根据实际工况设定),通过PLC对水泵出口压力信号变换和处理。为变频器提供频率给定,实现频率的自动调整.
远程手动:操作人员可根据现场设备运转状况,通过监控站进行单机设备操作,实现除盐水生产的控制工序,作为联锁调试用。
机旁手动:作为单机检修或现场调试用。
5.1 水泵的控制与联锁
因为除盐水的生产不是连续生产方式,并且其产水量经常根据锅炉系统的负荷调整进行调整,所以生产设备(水泵)的控制方式应该能够适应多种情况下的生产方式,如一用一备、两用一杯等不同工况。水泵控制程序流程图见图6:

以生水泵控制为例,生水泵组由三台泵及相应的出口阀门组成(其中的一个泵及阀作为备用),适合不同工况下的需要。控制方式分为机旁控制和远程控制两种。机旁控制是利用选择机旁的启动或停止按钮,通过PLC发出启动或停止信号运行或停止水泵;远程控制是操作人员在监控室根据画面上的启动或停止按钮进行点击操作,包括联动、单机、备用三种控制状态,三种状态可以任意的切换,不影响泵的运行状态。 在联锁状态下,当两台工作泵中的任意一台停运时,备用泵自动启动,停运的泵则作为备用泵。当生水泵出水管压力低于5.6 MPa时,进行第一次报警;当运行软水泵出口压力低于5.4 MPa时,进行第二次报警,同时备用泵及出口电动阀自动投入;泵事故跳闸后,泵出口电动阀自动关闭,当每台泵及泵出口电动阀均不能正常运行时,进行紧急报警。各控制及联锁可解列。
5.2 超滤装置的控制

图7超滤装置运行简图
超滤装置的运行主要是对5个电磁阀控制的阀门进行控制:进水阀、产水阀、反洗进水阀、正冲排水阀、反洗排水阀。这5个阀门的状态决定了超滤装置的工作状态:运行、备用、反洗。
运行:超滤在运行状态下,首先进行正冲操作,正冲完成后超滤装置的进口和出口电磁阀得电,进、出口阀门打开,超滤装置投入运行;
备用:超滤装置在备用状态下,超滤装置的进口和出口电磁阀失电,进、出口阀门关闭,超滤装置投入备用;
反洗:超滤反洗有两种方式,定时反洗和定压反洗。定时反洗是根据超滤运行的时间进行固定时间间隔的反洗,定压反洗是根据超滤装置的进出口压差进行反洗,当进出口
|