WB系列电量隔离传感器在直流屏中的应用框图
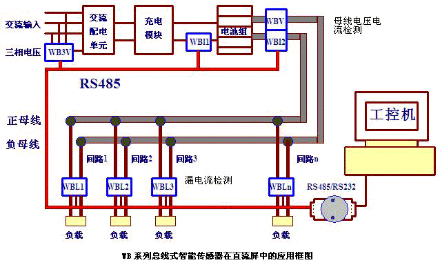
| 一、前言: 直流电源系统主要应用于电力系统中各类发电厂、水电站和各类变电站,用作断路器分合闸以及控制、保护和事故照明的电源。 系统采用PLC或工控机,进行对电池、控制母线 和馈电回路进行自动在线监测,并具有遥测、遥信、遥控和遥调功能,通过RS-232/RS-485接口通讯,接 受控制并上传信息。系统采用触摸屏或者大屏幕汉显液晶与用户接口,可显示直流系统的当前运行状态, 系统运行异常信息自动显示和报警。操作简单方便。系统一般采用双电源输入,自动备用和投切。 二、系统主要由以下部分组成: 交流配电、充电模块、直流馈电系统、配电监控模块(模拟量和开关信号量) 、监控模块(系统的智能管理,实现与触摸屏的通讯和后台机的远程监控,完成四遥功能)、触摸屏(人机 会话接口)、绝缘检测仪(系统母线和支路的绝缘监测)、蓄电池、电池检测仪。 系统检测传感器目前有两种方案,一种是模拟量输出(一般是频率输出、跟踪电压输出等)上位机通过PLC实现数据采集与控制、和主控机房通信。本方案基于传统微机直流屏的监测要求,系统结构比较固定,屏内布线安装较复杂,总成本较高,得到普遍应用。 2002年以来,维博公司率先针对微机直流屏推出了总线式(RS485输出)传感器,特别是总线式直流漏电流传感器,通过RS485直接与工控机通信。从系统上简化了设计、大幅降低了成本、极大提高了可靠性,得到一批生产设计能力强大的直流屏厂商的青睐,开始大批量配套。 三、系统基本“四遥”功能概述 1.遥测项目: 两路交流输入三相电压、电流; 直流输电压、电流 蓄电池组电压、电流、容量; 系统运行历史记录 2.遥信项目: 交流电源故障(过压、欠压、缺相、失压、直流母线过压、欠压) 直流母线过压、欠压模块故障; 蓄电池组开关脱扣(或熔断器熔断);历史故障记录 3.遥控项目: 系统开机、关机;各充电模块开机、关机 均充/浮充电压设置、状态转换;蓄电池充电电流设置 输入、输出报警设置 4.遥调项目: 均充电压、浮充电压、控母电压。 |


